Once your node is up and running, it's important that you regularly monitor its health to ensure that it's correctly performing its automated duties. Doing so involves the following:
In this section, we'll describe a few examples of how to do these via the Smartnode's built-in Grafana support.
The Smartnode provides a convenient dashboard that allows you to monitor many of the metrics listed above. There is one dashboard for each Consensus Client. Below is an example of the dashboard for Nimbus:

Available Updates box in the top-middle panel.
Operating System and Smartnode updates require the update tracker, which you can install via rocketpool service install-update-tracker.
For information on how to prepare the metrics system and the Smartnode dashboard, please visit the Monitoring your Node's Performance and the Setting up the Grafana Dashboard pages of the Smartnode documentation.
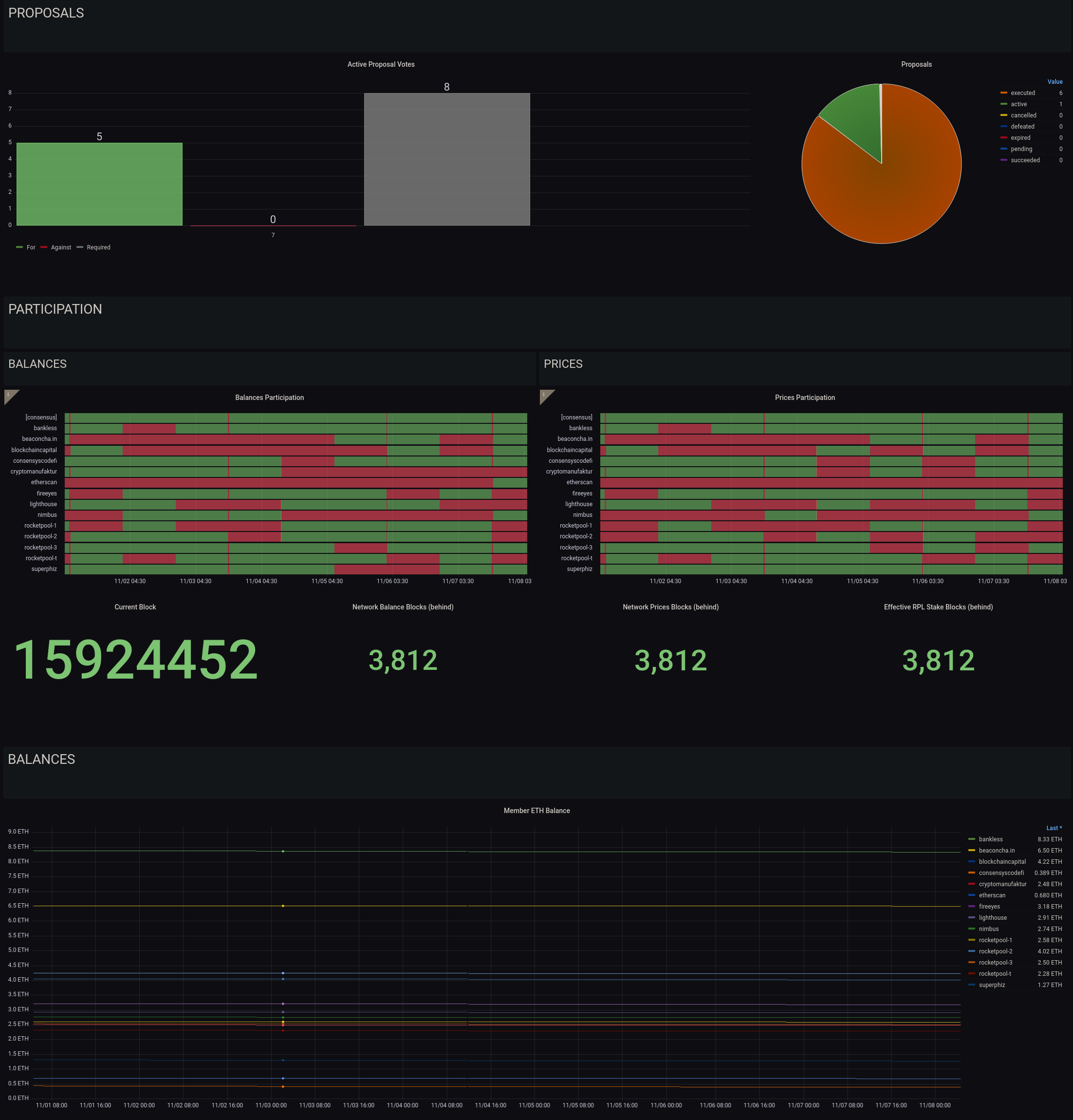
We have also constructed a simple dashboard specifically tailored towards Oracle DAO members:

This dashboard that tracks the following:
*Note that price and balance submission currently requires a quorum of 51% of nodes to agree on each one, at which point the submission is canonized. Submissions from other members will revert as they are no longer required, so if your node does not submit for a given interval, it doesn't mean that it's offline. You should be concerned if you miss more than 5 consecutive intervals in a row, and should check your watchtower daemon logs to verify there aren't any issues.
Enabling this dashboard is a two-step process.
First, enable Oracle DAO metrics in the Metrics section of the rocketpool service config editor:

If you are running in Docker or Hybrid mode, this will restart your node daemon to apply the changes.
If you are running in Native mode, please restart the node service manually.
Second, import the Oracle DAO dashboard from Grafana Labs (ID 15003) into your node's local Grafana server.
If you or one of the other Oracle DAO members has expressed concern with your node, the first line of defense is to look at the watchtower daemon logs using (for Docker and Hybrid mode) the following command:
This will show the docker logs for the watchtower container, truncating to the last hundred lines or so.
To go further back, you can use the -t flag to indicate the number of lines.
For example:
will show the last 2000 lines.
As this will get cluttered very fast, you may want to pipe this into a utility like less so it is scrollable.
In the next section, we'll cover the duties that you must perform manually as an Oracle DAO member.